Quote
0
Measure Sound Better
Traffic Noise Monitoring
Real-Time Noise Monitoring
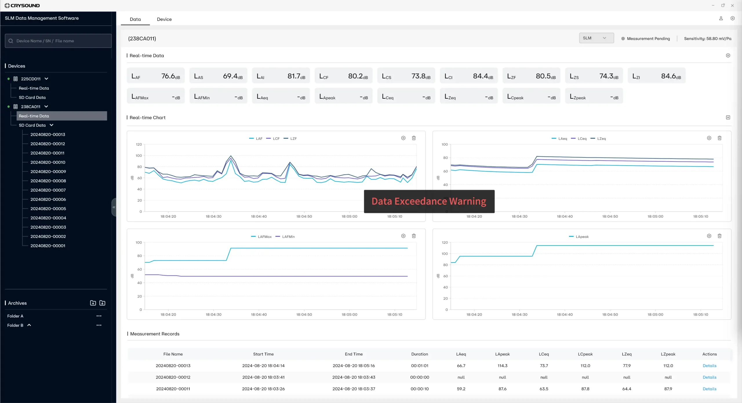
The sound level meter conforms to the IEC 61672-1:2013 standard, which can monitor the equivalent continuous sound level Leq in real time, and also calculate noise levels such as L10, L50, L90, as well as the maximum sound level LAmax and other noise indicators.
Portability:Equipped with an outdoor carrying case, it is easy to carry to different monitoring points.
Versatility:Products offer monitoring, statistical analysis, octave analysis, 1/3 octave analysis, spectrum analysis, and calibration functions to meet a variety of monitoring needs.
Remote Monitoring Automation
The device connects to the PC via Wi-Fi or cable, facilitating remote monitoring of noise data and a comprehensive assessment of traffic noise levels.
Real-time data acquisition:Automated systems can collect data from monitoring points in real time without human intervention.
Remote data viewing:The monitoring data is uploaded to PC for easy storage, access and analysis.
Exceeding Standard Proactive Alarm Push
Automatic push of noise exceeding standard events for remote viewing via APP or PC, which is conducive to timely response and reduction of complaints.
Default threshold:When the monitored data exceeds the set threshold, the system will automatically trigger an alarm.
Inform at once: Alarm information can be quickly sent to the relevant personnel to ensure a timely response.
Simple Equipment Operation
The device is simple to operate and requires minimal technical training to quickly master the operation of the device.
Interactive interface:The device, which is equipped with a 4-inch screen, presents information with clear icons and instructions, and its user-friendliness is further enhanced by a combination of touchscreen and button controls.
Function independence:Each function is supported by its own independent app, allowing direct detection through the app.
System Devices
CRY8124 Advanced Acoustic Imaging Camera
Microphone array
200 channels MEMS microphone
Frequency range
2k - 100k Hz
SPL range
28 - 132 dB
CRY578 Bluetooth LE Audio Interface
Bluetooth Version
v5.4
Profile
A2DP Source/Sink V1.3, AVRCP Target/Controller V1.6, HFP Hands Free/Audio Gateway V1.7, HSP Headset/Audio Gateway V1.2
Codec
SBC, AAC, aptX Series, LHDC, LDAC, LC3, LC3 plus, mSBC, CVSD
CRY8500 Series SonoCam Pi Acoustic Camera
Mic Array
128, up to 208 channels
Beamforming Frequency
200 - 20k Hz (110cm array)
NAH Frequency
20 - 20k Hz (110cm array)
CRY3018 Sound Calibrator
Frequencies
1000 Hz, 250 Hz
Frequency Accuracy
< 0.5 Hz
Sound Pressure Levels (SPL)
94 dB / 114 dB
Explore More Cases
To ensure the quality and performance of smart loudspeakers, CRYSOUND has developed a measurement solution specifically designed for quality control and performance assessment.
Construction not only promotes urban development but also brings about noise pollution issues, especially in noise-sensitive areas such as communities, schools, and hospitals, where the impact of these issues is more pronounced. CRYSOUND.
Vehicle and vessel air-tightness testing is a method used to evaluate the effectiveness of sealing in vehicles and vessels during operation, ensuring that there are no leaks under different conditions, thereby enhancing safety and performance. CRYSOUND.
Get in touch
If you are interested or have questions about our products, book a demo and we will be glad to show how it works, which solutions it can take part of and discuss how it might fit your needs and organization.
